你当前正在访问 Microsoft Azure Global Edition 技术文档网站。 如果需要访问由世纪互联运营的 Microsoft Azure 中国技术文档网站,请访问 https://docs.azure.cn

在 Azure Monitor 中可视化数据

本文比较了在 Azure Monitor 中可视化收集的数据的不同选项,以及每个工具最有用的不同方案的说明。 它还提供有关如何根据需要选择正确的可视化工具的指导。

Azure 工作簿

Azure 工作簿 提供灵活的画布,用于数据分析和创建丰富的视觉报表。 可以使用工作簿从 Azure 中挖掘到最完整的数据源集,并将其合并为统一的交互式体验。 工作簿对于在多个 Azure 资源中准备端到端监视视图特别有用。 见解(例如容器见解和 VM 见解)使用预先构建的工作簿向你展示特定服务的关键运行状况和性能信息。 可以在 Azure Monitor 的 “工作簿 ”选项卡上访问工作簿库、创建自定义工作簿或利用 Azure GitHub 社区模板来满足不同用户的要求。

显示工作簿中三页的屏幕截图,包括页面视图分析、使用情况和页面上花费的时间。

Azure 工作簿非常适合 Azure 托管的混合环境和边缘环境,包括具有 Azure Arc 的混合环境。它们允许基于见解中的数据创建自定义报表,并提供与其他 Azure 功能的集成,以实现作和自动化。

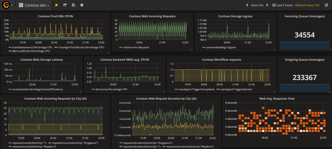
Grafana

Grafana 是一个在运维仪表板中表现出色的开放平台。 它允许你合并数据查询、查询结果和执行开放式客户端数据处理。

您有两个选项可以将 Grafana 与 Azure 配合使用:通过 Grafana 创建仪表板,以及使用 Azure 托管 Grafana。

Azure 门户中提供了 Grafana 仪表板(预览版),无需额外付费。 此选项支持 Azure Monitor 和 Azure 托管 Prometheus。 它使用当前用户身份验证。 包括 Grafana OSS 功能。 如果仅使用 Azure 提供的数据源,则这是最佳且最简单的选项。

若要了解 Grafana 的仪表板的工作流,请参阅将 Azure Monitor 仪表板与 Grafana 配合使用(预览版)

但是,如果您想要:

  • 使用开源或其他外部数据源
  • 审核使用情况日志
  • 使用专用网络
  • 使用托管标识认证或服务主体方法

Azure 托管 Grafana 是正确的选择。

有关每个选项的概述,请参阅 使用 Grafana 进行可视化

Azure 托管 Grafana 为 Azure 本机数据存储(例如 Azure Monitor 和 Azure 数据资源管理器)优化了此体验。 可以轻松连接到订阅中的任何资源,并在熟悉的 Grafana 仪表板中查看所有生成的遥测数据。 它集成到 Azure Monitor 门户,包括适用于 Azure 资源的现成仪表板,还支持将图表从 Azure Monitor 指标和日志固定到 Grafana 仪表板。 请参阅 使用 Grafana 进行可视化 以开始使用。

Grafana 具有用于应用程序性能监视(APM)工具(如 Dynatrace、New Relic 和 AppDynamics)的插件和仪表板模板。 它还具有用于多云监视的 AWS CloudWatch 和 GCP BigQuery 插件。

Grafana 的所有版本都包含 Azure Monitor 数据源插件,可用于可视化 Azure Monitor 指标和日志。 借助开箱即用的 Grafana Azure 警报仪表板,可以查看和使用 Azure Monitor、你的 Azure 数据源,以及适用于 Prometheus 的 Azure Monitor 托管服务的 Azure Monitor 警报。

显示 Grafana 可视化效果的屏幕截图。

Grafana 非常适合 Kubernetes 之类的云原生方案以及多云、开源软件和第三方集成中的数据可视化和仪表板。 它提供与开源和第三方工具的兼容性,并允许将仪表板共享至 Azure 门户之外。

Azure 仪表板

Azure 仪表板 可用于为 Azure 基础结构和服务提供单一窗格。 虽然工作簿提供了更丰富的功能,但仪表板可以将 Azure Monitor 数据与其他 Azure 服务中的数据合并。 了解如何从以下视频创建仪表板:

Power BI

Power BI 可用于创建以业务为中心的仪表板和报表,以及分析长期 KPI(关键绩效指标)趋势的报表。 可以将 日志查询的结果导入 到 Power BI 数据集中,这样就可以利用各种功能,例如合并来自不同源的数据以及共享 Web 和移动设备上的报表。

此屏幕截图显示了一个用于 IT 运营的 Power BI 报表示例。

其他选项

某些 Azure Monitor 合作伙伴提供可视化功能。 Azure Monitor 合作伙伴可能会提供开箱即用的可视化效果以节省你的时间,但这些解决方案可能会产生额外费用。

还可以使用 REST API 在 Azure Monitor 中使用指标和日志数据生成自己的自定义网站和应用程序。 REST API 提供 UI、可视化、交互和功能的灵活性。

后续步骤