PostgreSQL flexible server storage increase does not get reflected

John 0 Reputation points
2025-09-16T18:50:48.9066667+00:00

After scaling up the storage of a PostgreSQL flexible server from 32GB to 64GB, the status shows "succeeded" and the information reflects 64GB. However, the free space percentage on the machine remains unchanged, and the sum of "available" and "used" storage still shows 32GB instead of the scaled-up 64GB. What could be causing this discrepancy?

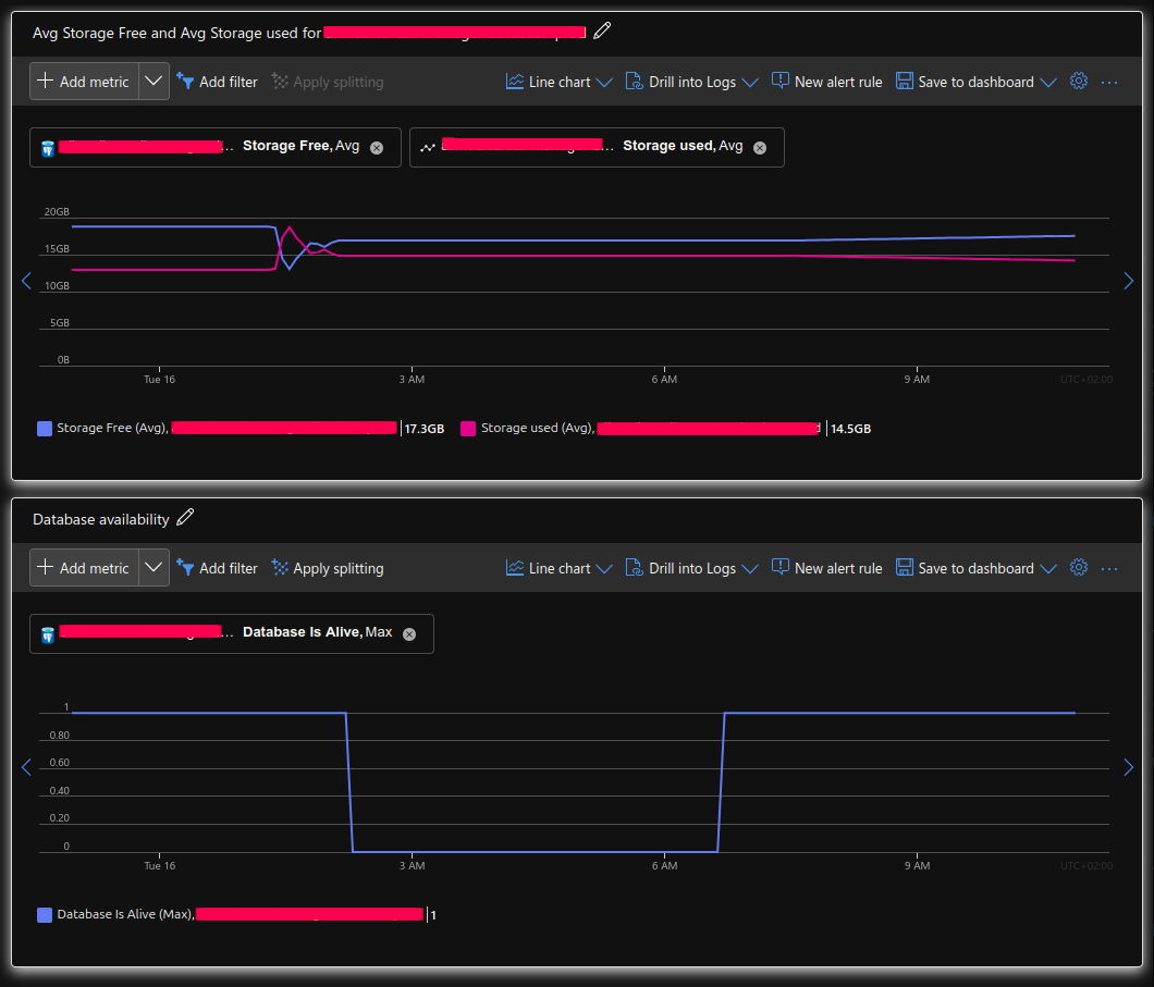
It has also was not responding, availability falls to 0. Couldn't stop. After few hours i have restarted and it has wake up, but still with same storage space.

It doesn't behave on any other servers before.

User's image User's image

Azure Database for PostgreSQL
{count} votes

1 answer

Sort by: Most helpful
  1. Sina Salam 25,921 Reputation points Volunteer Moderator
    2025-10-28T17:28:37.96+00:00

    Hello John,

    I'm glad that you were able to resolve your issue and thank you for posting your solution so that others experiencing the same thing can easily reference this!

    Issue:

    PostgreSQL flexible server storage increase does not get reflected.

    Error Message:

    After scaling up the storage of a PostgreSQL flexible server from 32GB to 64GB, the status shows "succeeded" and the information reflects 64GB. However, the free space percentage on the machine remains unchanged, and the sum of "available" and "used" storage still shows 32GB instead of the scaled-up 64GB.

    Solution:

    Customer solved the solved the issue by creating a new machine based on a snapshot. Interestingly, the platform recreated the server with an error (the specification was 64GB, but in reality it was 32GB).

    They attempted to increase the space to 128GB, which, surprisingly, worked, and the machine's space was increased from 32GB to 128GB.

    The reported machine was deleted, perhaps increasing the space from (the phantom 64GB) to 128 would have had the same result.

    User's image

    User's image

    For references and how to solve the above:

    Step 1: To snapshot and recreate, you can use az postgres flexible-server geo-backup show or snapshot tools. - Recreate server from backup/snapshot - https://free.blessedness.top/en-us/azure/postgresql/flexible-server/concepts-backup

    Step 2: To verify actual specs after recreation:

    az postgres flexible-server show \
      --name <server-name> \
      --resource-group <resource-group>
    

    https://free.blessedness.top/en-us/cli/azure/postgres/flexible-server

    Step 3: Resize the storage an if spec mismatch occurs:

    az postgres flexible-server update \
      --name <server-name> \
      --resource-group <resource-group> \
      --storage-size 128
    

    https://free.blessedness.top/en-us/azure/postgresql/flexible-server/how-to-scale-storage-size

    Step 4: To enable autogrow

    az postgres flexible-server update \
      --name <server-name> \
      --resource-group <resource-group> \
      --storage-auto-grow Enabled
    

    https://free.blessedness.top/en-us/azure/postgresql/flexible-server/how-to-scale-storage-size#configure-storage-autogrow

    Step 5: To monitor and create alert, you can use Azure Monitor:

    • Set alerts for storage usage > 80%.
    • Track actual disk metrics.

    https://free.blessedness.top/en-us/azure/azure-monitor/alerts/alerts-overview

    I hope this is helpful! Do not hesitate to let me know if you have any other questions or clarifications.


    Please don't forget to close up the thread here by upvoting and accept it as an answer if it is helpful.

    0 comments No comments

Your answer

Answers can be marked as 'Accepted' by the question author and 'Recommended' by moderators, which helps users know the answer solved the author's problem.