Which Hyperscale configuration makes the most sense for us?

Shea Martin 40 Reputation points
2025-10-28T16:28:26.3933333+00:00

Hello,

I am trying to determine which Hyperscale DB configuration would make the most sense for us based on both cost and performance.

Our current configuration is set to Serverless, 0.75-6 vCores, 2.25-18GB RAM. We are spending on average $320/month.

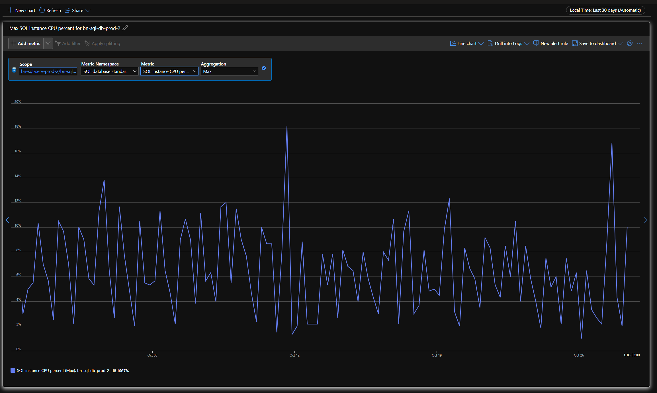
Our typical 30 day usage for CPU and RAM is attached. We regularly go over 10% CPU (of 6 vCores, and 2-3 times a week hit 20%). For Ram we regularly get to 40%, and 1-2/day hit 85% (of 18GB). About 18,000 queries with 1,500 of those being candidates for intent=readonly.

I would like to switch to provisioned for cost predicability, and I think we would see performance benefits.

We do have some reporting run out of our DB which does cause spikes, but they are infrequent. So I am not sure how much an ROHA would help us. Though if there is a good way to determine that, I am happy to look into it.

I have looked into two scenarios with a 3 year reservation:

#1. 4 Standard Gen 5 vCores (5.1GB/vCore) which would, which would cost us $240/month.

#2. 2 Premium-series, memory-optimized (10.2GB/vCore) which would cost us $170/month.

Both options would yield roughly the same amount of RAM (20GB +), and it seems like 2vCores should be enough (20% of 6 is 1.2vcores).

Which path do you think makes the most sense? Is their further data to consider?

Azure SQL Database
{count} votes

1 answer

Sort by: Most helpful
  1. Manoj Kumar Boyini 420 Reputation points Microsoft External Staff Moderator
    2025-10-28T19:59:23.8666667+00:00

    Hi Shea Martin,

    Thanks for the details, We understand you are looking for a way to improve your database performance while keeping your costs predictable. Based on what you have shared, we think we have a few options that could work for you.

    Your current setup is Serverless with 0.75-6 vCores and 2.25-18GB RAM, costing about $320/month. Your database often hits 10-20% CPU usage and 40% RAM, with occasional spikes up to 85%.

    You are looking for more predictable costs and better performance.

    Option 1 gives you 4 vCores and 24GB RAM for $240/month. This will offer better stability and help avoid resource shortages, but you might still see occasional memory spikes.

    Option 2, with 2 vCores and 20GB RAM, costs $170/month. It’s great for memory-heavy workloads, but the low CPU may struggle during peak times or complex queries.

    Option 3, at the same $240/month, offers 2 vCores for the primary server and 2 vCores for a High Availability Replica (HAR). This works well for read-heavy workloads (about 50% of your queries), but the primary server might face performance issues during high write operations.

    What We Recommend:

    1.Best Overall Balance: We recommend starting with Option 1 (4 vCores, Standard Gen 5). It offers a good mix of performance and cost predictability at $240/month, while providing enough CPU and RAM to handle your usual workload. It should also perform better than your current serverless setup, especially during peak times.

    2.For Read-Only Queries: If you plan to use Read-Only Replicas (ROHA) more often (since you mentioned 50% of your queries could be read-only), Option 3 could be a great choice. This setup would allow you to scale the read side of your workload without overloading the primary server.

    3.Monitor and Adjust: Once you switch to a Provisioned setup, I recommend keeping an eye on your CPU and memory usage to make sure it aligns with your needs. If you run into issues, you can always adjust the number of vCores or experiment with Read-Only Replicas.

    If you are worried about being locked into a 3-year commitment, don’t worry too much. Azure does give you some flexibility to make adjustments within that period. However, keep in mind that changing the number of vCores or switching primary/replica configurations could affect both performance and costs. Make sure to plan these changes carefully as they might temporarily impact performance.

    We suggest starting with Option 1 (4 vCores), as it will give you the best balance of performance and cost.

    Once you implement the change, watch your CPU and RAM usage over time. If you need better performance during peak times, consider adding Read-Only Replicas or adjusting your vCore settings.

    References:
    1.https://free.blessedness.top/en-us/azure/azure-sql/database/reservations-discount-overview?view=azuresql&wt.mc_id=knowledgesearch_inproduct_azure-cxp-community-insider#determine-the-correct-size-before-purchase
    2.https://azure.microsoft.com/en-us/pricing/details/azure-sql-database/single/

    Do let us know if you have questions and concerns

    Thanks,
    Manoj

    1 person found this answer helpful.

Your answer

Answers can be marked as 'Accepted' by the question author and 'Recommended' by moderators, which helps users know the answer solved the author's problem.